Offres internet-old - [Officiel] Evolution de la carte de suivi des incidents génériques et partage des métri
... / [Officiel] Evolution de l...
BMPCreated with Sketch.BMPZIPCreated with Sketch.ZIPXLSCreated with Sketch.XLSTXTCreated with Sketch.TXTPPTCreated with Sketch.PPTPNGCreated with Sketch.PNGPDFCreated with Sketch.PDFJPGCreated with Sketch.JPGGIFCreated with Sketch.GIFDOCCreated with Sketch.DOC Error Created with Sketch.
Frage

[Officiel] Evolution de la carte de suivi des incidents génériques et partage des métri

Von
AxelD
Erstellungsdatum 2021-07-05 15:25:56 (edited on 2024-09-04 13:26:08) in Offres internet-old

Bonjour,

Notre carte de suivi des incidents génériques évolue, elle affiche désormais les incidents détectés mais qui ne sont pas encore confirmés, ainsi que le suivi des travaux programmés opérateurs. La nouvelle carte change aussi d'emplacement vers une adresse simplifié, disponible ici : https://status.isp.ovh.net/
L'ancienne carte reste disponible depuis l'ancienne adresse, mais sera redirigé prochainement vers cette nouvelle version.
image

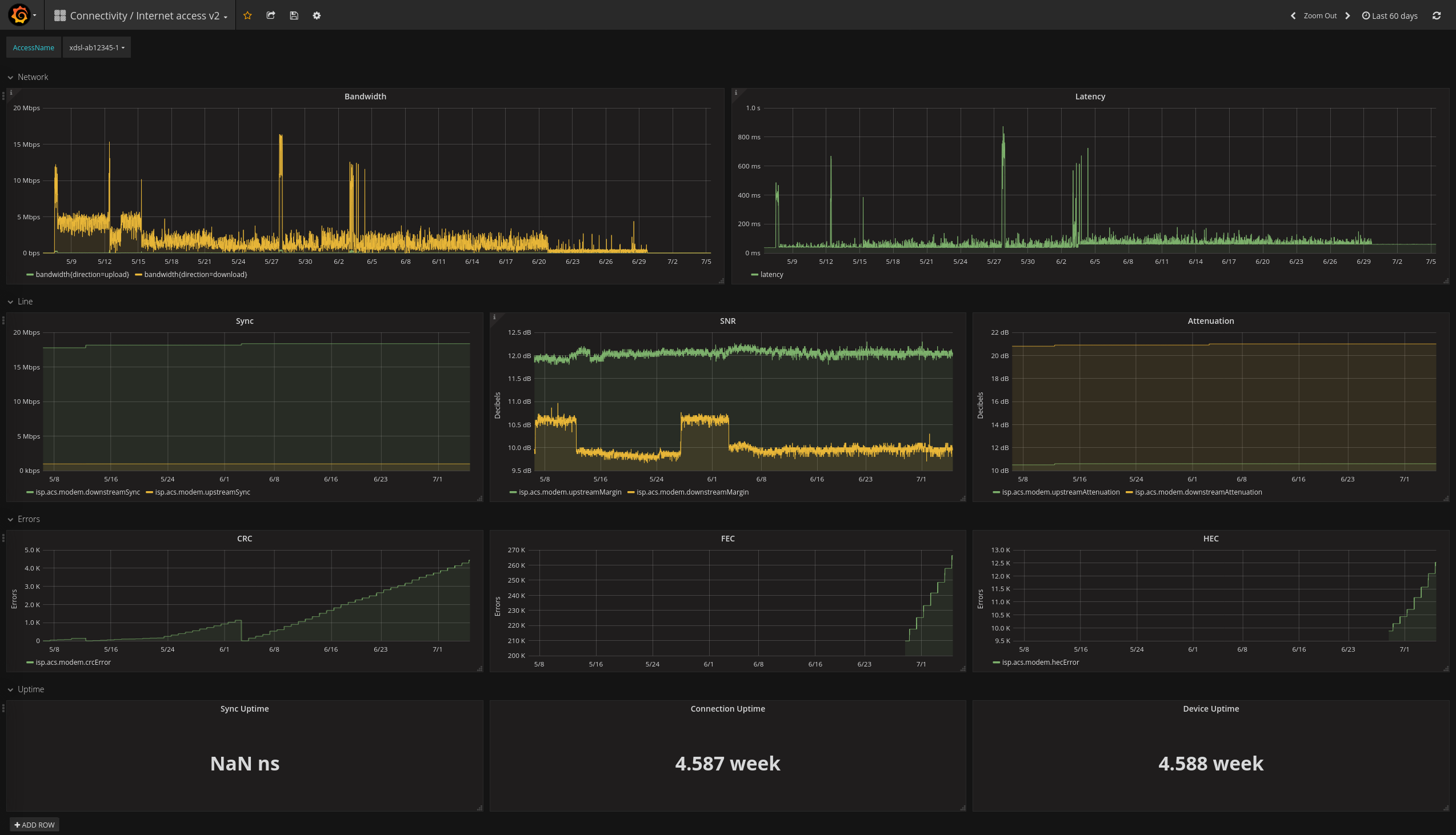
Dans les autres news, il est désormais possible d'utiliser l'outil OVHcloud Insight pour créer des dashboard grafana avec les metrics de vos accès internet. Vous pouvez dé-lors suivre la latence, votre usage de bande passante ou encore les erreurs CRC/FEC/HEC de vos accès dans un outil performant spécialisé dans la réalisation de graphique. Pour en savoir plus, suivez le guide : https://docs.ovh.com/fr/xdsl/mettre-en-place-une-solution-de-monitoring/
image


1 Antwort ( Latest reply on 2021-07-27 09:44:03 Von
AxelD
)

Bonjour,

Il y a quelques semaines nous vous avions annoncé la possibilité d'utiliser l'outil OVHcloud Insight pour exposer les metrics de vos accès internet dans un dashboard Grafana (https://docs.ovh.com/fr/xdsl/mettre-en-place-une-solution-de-monitoring/).

Malheureusement, la fermeture du service a été annoncée pour le 26/10/2021, son utilisation ne sera donc plus possible après cette date. Plus d'informations sur la clôture sont disponible sur la tâche travaux associée : http://travaux.ovh.net/?do=details&id=51756

Nous sommes actuellement en cours de réflexion pour continuer à offrir des fonctionnalités similaires à l'outil Insight, mais nous n'avons pas de solution de remplacement pour le moment.

Veuillez nous excuser du désagrément,

Cordialement,