Hello all,
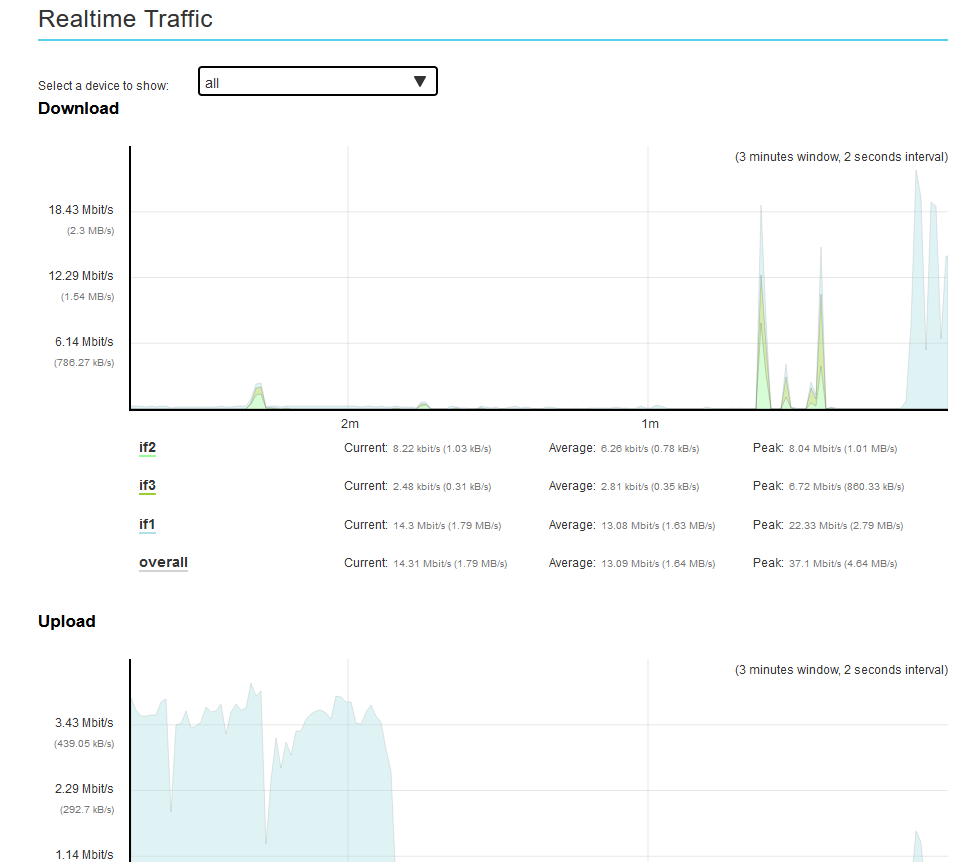
I have OTB with 2x ADSL routers and 1x 5G router. I see this in the overview:
Why it is not using all the interfaces but only the blue if1?
Multipath TCP is enabled in Network > Interfaces and also enabled in if1, if2, if3 Advanced settings.
Offres OverTheBox - [Resolved] OTB not agregating correct
Related questions
- Débit sur DMZ très faibles
25235
09.01.2026 11:04
- [Résolu] Routeur Ubiquiti Unifi USG‑PRO‑4 + Overthebox (OVH & Freebox)
24722
16.04.2017 16:44
- OTB en 4G uniquement
20653
21.10.2016 18:21
- Problèmes de ping avec Discord
20178
15.02.2018 22:12
- Perte Upload 4G
19929
03.04.2019 20:57
- Liste de tous mes bugs rencontrés avec OTB
17691
14.01.2017 14:53
- [Résolu] OverTheBox qui récupère l'ip public de ma box au lieu de la sienne
17149
26.07.2018 10:37
- [Résolu] Installation sur raspberry PI 3
16307
14.12.2017 00:51
- [Résolu] Redirection de ports OTB
15993
03.01.2017 21:38
- Version et mise à jour
15568
21.11.2017 16:49
Resolved. Gateway metrics on lan_if3 was set to 0
Bonjour @MiroI,
Je vous remercie d'avoir apporté la solution à votre propre sujet.
Je vous souhaite une excellente journée ainsi qu'une bonne navigation sur notre forum communautaire.
^FabL