Bonjour,
Je suis passé a la version OverTheBox v3.10 v0.6.29 Le QOS en upload ne fonctionne pas (voir capture)
voici mon Device ID b8dfa7f2-a258-4722-b1dd-15679d3d0789
merci d'avance
Offres OverTheBox - [Résolu] Problème QOS v3.10 v0.6.29
Related questions
- Débit sur DMZ très faibles
25307
09.01.2026 11:04
- [Résolu] Routeur Ubiquiti Unifi USG‑PRO‑4 + Overthebox (OVH & Freebox)
24739
16.04.2017 16:44
- OTB en 4G uniquement
20672
21.10.2016 18:21
- Problèmes de ping avec Discord
20201
15.02.2018 22:12
- Perte Upload 4G
19983
03.04.2019 20:57
- Liste de tous mes bugs rencontrés avec OTB
17705
14.01.2017 14:53
- [Résolu] OverTheBox qui récupère l'ip public de ma box au lieu de la sienne
17171
26.07.2018 10:37
- [Résolu] Installation sur raspberry PI 3
16316
14.12.2017 00:51
- [Résolu] Redirection de ports OTB
16025
03.01.2017 21:38
- Version et mise à jour
15574
21.11.2017 16:49
Je suis repassé en v3.4 v0.6.24....
Bonjour @Pierre-AngeC
A tu toujours le problème en 0.6.24 ?
Je n'ai pas eu de retour pou l'instant sur des problèmes de QOS suite à la mise à jour, je vais surveiller.
N’hésite pas a me dire lorsque ton overthebox reviendras en 0.6.29, que l'on check la config de la QOS.
Bonne journée
Benoit
Bonjour @Benoit.D
Désoler de la réponse tardive, en 0.6.24 le QOS fonctionne correctement mais pas en 0.6.29.
Si tu veut faire des essai aucun souci tu peut te connecter est upgrader en 0.6.29 afin que tu puisse voir le souci.
Device ID b8dfa7f2-a258-4722-b1dd-15679d3d0789
merci
Bonsoir @Benoit.D

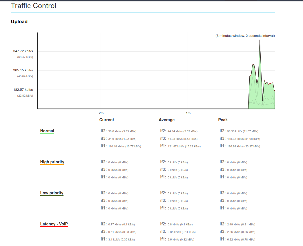
Je viens de retenté la V 6.29 est même soucis sur le QOS (les inscriptions en UP) voir capture.
Si tu veut regardé Device: b8dfa7f2-a258-4722-b1dd-15679d3d0789
QOS activé
Je sais pas si tu est intervenu, mais ce matin plus de soucis

merci
Bonjour @Pierre-AngeC
Désoler j'ai oublier de te répondre.
J'ai effectivement reinit la config QOS du coté OVH et forcer une nouvelle maj du system otb.
La QOS est elle toujours bien stable après 8 jours ?
Bonne journée
Benoit D.
bonjour @Benoit.D
oui impeccable